Vue Statistiques PLUS

Introduction
Nous avons analysé les développements de statistiques demandés par nos clients ces 10 dernières années ainsi que la méthode mise en place et nous en sommes arrivés à la conclusion suivante :
- la plupart des clients ont besoin de statistique simple dans un premier temps
- le développement de statistiques est souvent positionné en fin de projet s'il reste du budget
- une mauvaise lecture de l'état de la base de donnée entraine souvent des pertes de temps et des développements inutiles
C'est pour cela que nous avons développé une vue statistique activable sur vos objets pour vous permettre d'avoir accès aux éléments structurants dès le départ pour prendre les bonnes décisions et mesurer vos efforts dans les premières étapes de production.
Bien sûr, cette vue n'a pas l'ambition de couvrir l'intégralité des besoins plus complexes. Il s'agit d'une première étape pour vous fournir de bonnes bases.
Structure de la vue statistique
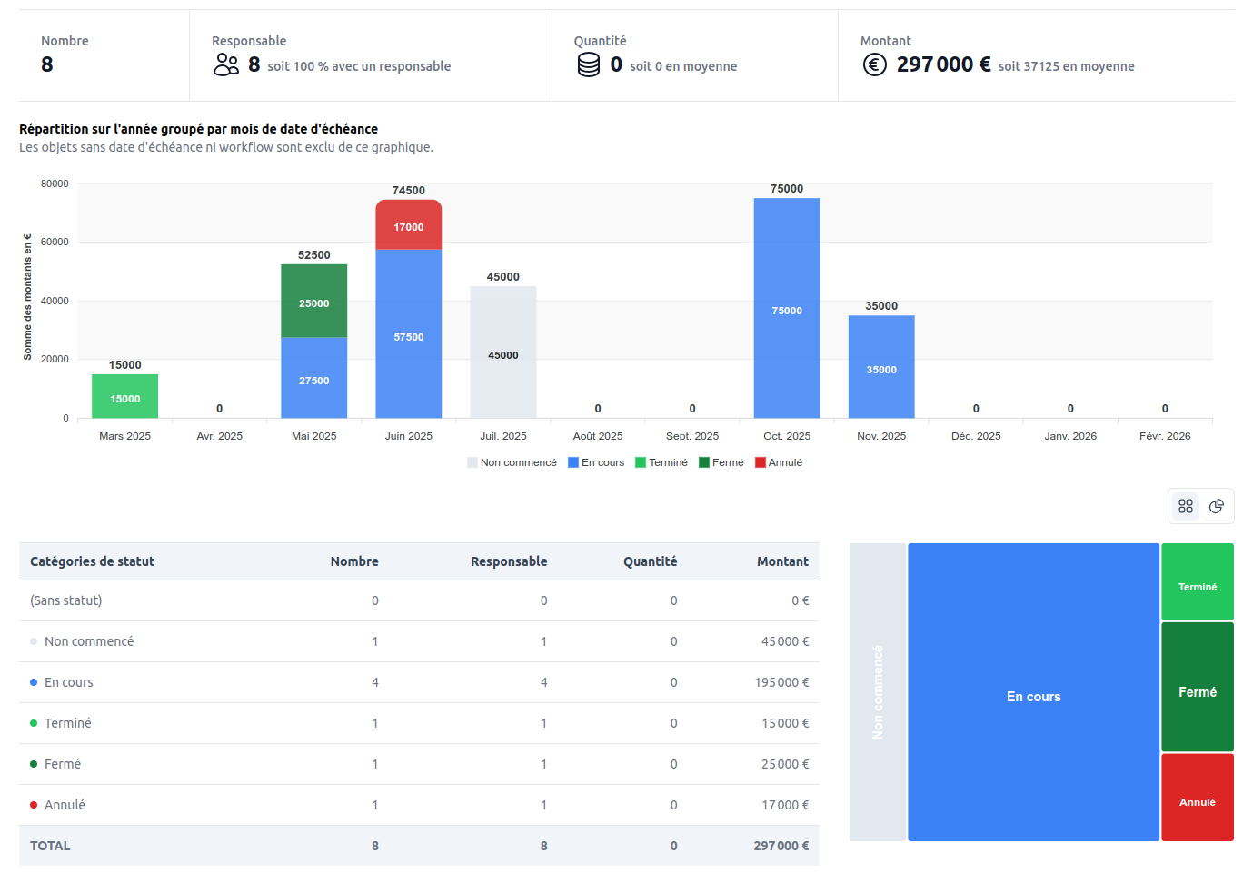
Barre de filtres
L'écran reprend les systèmes de filtre présent sur les écrans de listing pour vous permettre d'afficher les statistiques des sous-groupes de données.
Ligne de compteurs
La ligne de compteurs nous permet de rajouter un résumé des informations principales au format numérique.
Ces compteurs sont prévu pour intégrer des nombres, sommes, moyenne, minimum / maximum, médiane. Il est possible d'afficher au format numérique, horaire ou pourcentage.

Graphique principal
Le graphique principal vous propose une vision macro des données. Il comporte plusieurs options d'affichage pour s'adapter à votre contexte et à vos besoins d'analyse.

- Calculer sur : valeur numérique sur laquelle seront calculées les valeurs du graphique
- Grouper par : dimension qui servira au regroupement en colonnes ou barres horizontales
- Empiler par : seconde dimension optionnelle permettant d'inclure un empilement
- Affichage : vous permet de choisir parmi les modes d'affichage disponible (Vertical, Vertical + Cumul et Horizontal)
Affichage horizontal
Ce type d'affichage est adapté lorsque votre dimension de regroupement contient un nombre important de valeurs.
Tableau de données
Le tableau de données vous permet d'avoir une visualisation sous forme de table avec une fonction plier/déplier grâce au choix d'un sous-groupe.
Graphique de répartition
Le graphique de répartition vous permet d'obtenir la répartition globale suivant une dimension.
Comme pour les autres zones de l'écran, vous avez la possibilité de choisir sur quelle valeur cette répartition sera calculée.
Deux options d'affichage sont disponibles : le Donut et le Treemap qui permet de mieux visualiser le poids de chaque partie.
Exemples de rendu
Les options d'affichage s'adaptant aux spécificités de votre modèle, la vue statistique va progressivement s'enrichir de nouvelles options au fur et à mesure de l'avancée des développements.
